The open-source status page with uptime monitoring
Openstatus helps you communicate openly during incidents. Share what's happening, keep users updated, and let your status page automatically populate real-time data from our uptime monitoring solution.


Used by awesome folks
Status Pages
A status page helps you communicate incidents more effectively. It adds transparency, so users aren't left guessing. It enables proactive communication, giving updates without users needing to ask. And it shows reliability, not just in uptime but in how you handle downtime and keep people informed.
Make it yours with themes from our Theme Store, custom domains, and branding. Share publicly or password protect for internal teams. Keep everyone in the loop with status reports, maintenance windows, and subscriptions.
- Customization with our Theme Store
- Public or password protected pages
- Custom domains
- Status reports and maintenance windows
- Subscription channels: email, RSS/Atom, SSH
Read more about status pages.
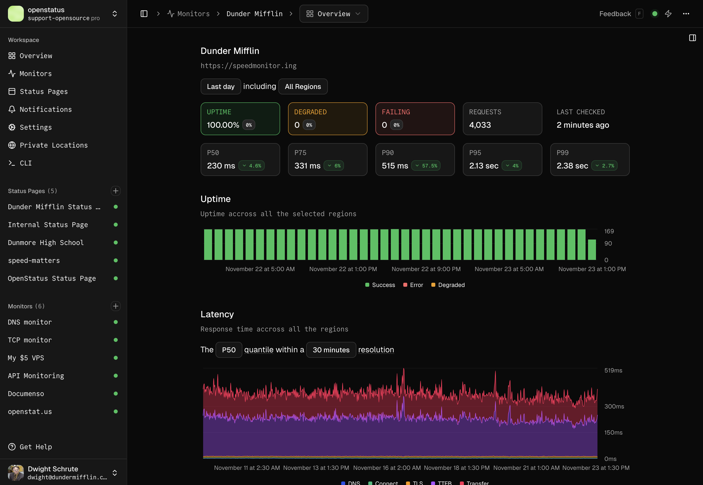
Monitoring
Uptime monitoring helps you detect when your website or service goes down. Instead of learning about issues from users, you get notified immediately and can respond faster. Monitor your APIs to ensure they return the expected values within a defined threshold, helping you catch slow responses or failures before they affect users.
Get a real picture with 28 regions across multiple clouds. Validate your APIs with assertions and thresholds. Define monitors as YAML configuration with our CLI. Deploy our 8.5MB Docker image behind firewalls or export to OpenTelemetry.
- 28 regions across multi-cloud providers (Fly.io, Koyeb, Railway)
- API Monitoring: assertions, thresholds, status codes, headers, body validation
- Monitoring as Code: YAML configuration, GitHub Actions, CLI
- Private Locations: 8.5MB Docker image for internal monitoring
- Integrations: OpenTelemetry export, notification channels (email, Slack, Discord, etc.)
- Check all regions in our global speed checker
Read more about uptime monitoring, API monitoring, monitoring as code, and private locations.
Check your website's latency
Global Speed Checker


